
Join the agencies successfully using 911 Tech

The Employee Log module allows your agency the ability to perform evaluations and document everything about your personnel. Our early recognition and intervention options give your agency a heads up on the issues you have pre-determined need addressing when they occur. The dashboard (shown here) provides a high-level analytical overview of the personnel activity occurring within your agency.
The 911 Tech Quartermaster module allows you to issue equipment, require signatures, and track inventory quantities while providing self-service to your employees through acknowledgment and request workflows.


Our Training Tracker is now available. If your agency is interested in tracking Agency training, including in-house and tracking mandates, our new training tracker is perfect for you. A prior Agency Training Supervisor developed this module, so we are confident it will meet the needs of your agency.
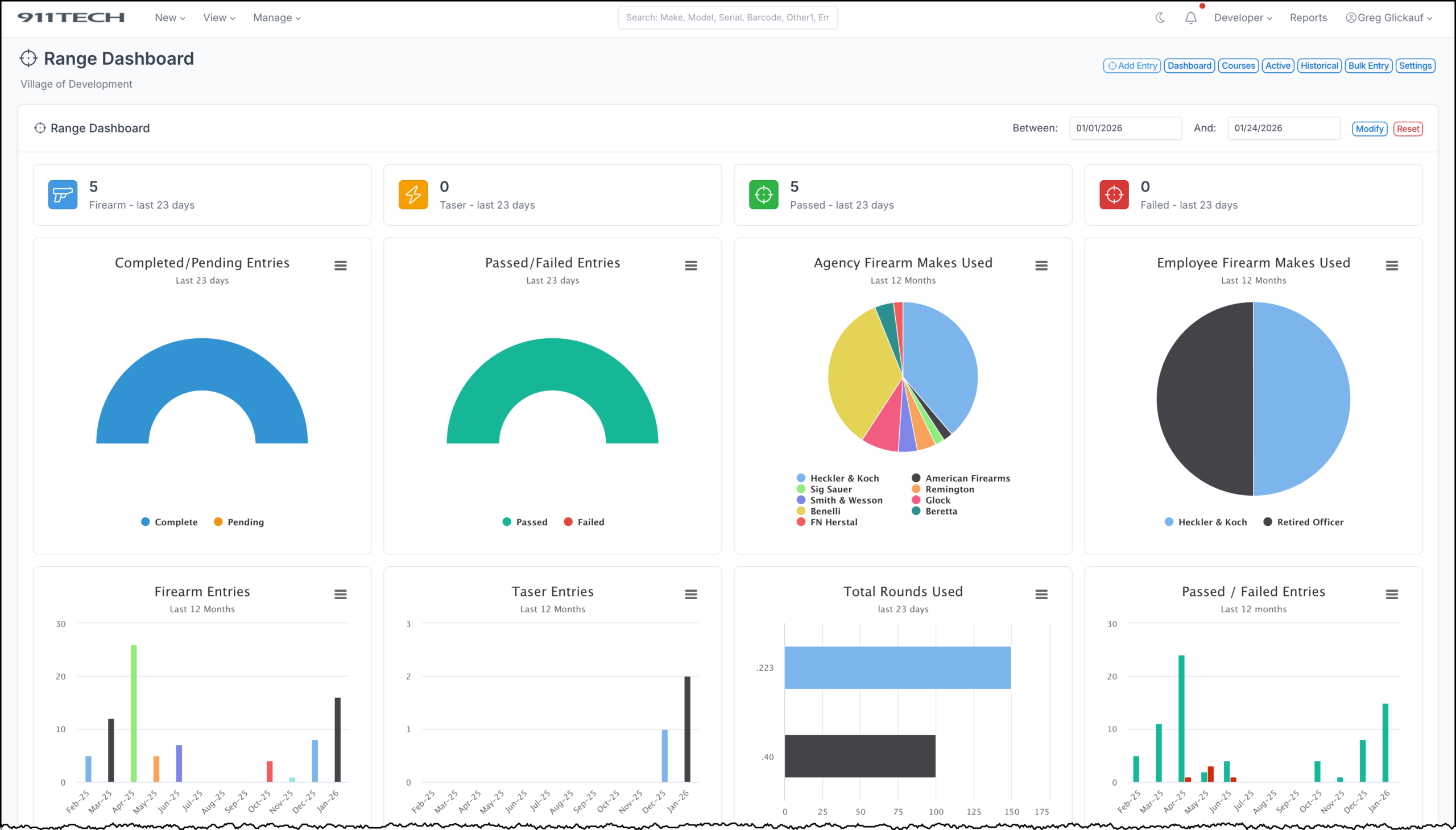
911 Tech simplifies your range qualification and training. Use an iPad on the range to document everything, including a photo of the target. All variables, such as ranking and results, are customized to your agency. Employees can review and acknowledge policy before every range event.


Track your agency’s ammunition. Quantity on hand, ordered and to where and whom it is disseminated.
See a video of the module below…
We reduce the number of software products your agency needs. 911 Tech manages your vehicles, equipment, employees, and facilities. 911 Tech creates and manages work orders, offers custom reports, and tracks employee training.

Start slowly and ease into our modules one at a time or jump right in and start using everything. The choice is yours as everything you see here (except for our public portal) is included in our low flat rate:
AEDs: Notifications, Track, Manage, Audit, Inspect, Work Orders
Ammunition: Track, Manage, Stock, Order, Count, Issue, Audit
Assets: Track, Manage, Audit, Assign, Inspect, Work Orders
Audits: Armory, Equipment, Personnel – Account for high-value items at any point in time
Body Worn Cameras: Track, Manage, Assign, Inspect, Work Orders
Buildings: (aka Facilities) Track, Manage, Inspect, Work Orders
Bulk Maintenance: Input maintenance on multiple items at once
Daily Bulletin: Document anything related to the day to day operations of your agency – with instant & daily email blasts
Damage: Track damage to vehicles in the events module
Directed Patrol: (Public Portal) Track, Assign, and Document Directed Patrol Activity – Uses Google Mapping
Checklists: Create custom checkilsts and check off items as you complete them
Compliments & Complaints: (Public Portal) Allow citizens to submit compliments and complaints – Coming Soon
Computers: Track, Manage, Assign, Inspect, Work Orders
Employees: Track, Manage, Inspect, Work Orders, Emergency Contacts, Files
Employee Log: Evaluations, Incidents, Administrative, Awards, Counseling, Commendations
Employee Activity: Track what your employees do, activity can also be point weighted.
Equipment: Check-in/out, Track, Manage, Assign, Inspect, Work Orders
Events: Track Vehicle Damage, Dents, Scratches, Dings, Photos
Firearms: Track, Manage, Assign, Inspect, Work Orders
Forfeitures: Track and manage forfeitures across the forfeuture lifecycle
Personally Owned Firearms: Track, Manage, Inspect, Work Orders
Forms: Create and Manage Internal Agency Forms. Works similar to Google Forms
House Watch: (Public Portal) Track, Document, and Report on House Watch Activity – Uses Google Mapping
Incidents: Track Critical Incident details and personel on scene including time of arrival & departure
Items: (Custom named module) Track, Manage, Inspect, Work Orders
Jails: (aka Holding Facilities) Track, Manage, Inspect, Work Orders & Prisoner Checks
Maintenance: Track maintenance of all assets within each module
Online Police Reports: (Public Portal) Allow citizens to submit police reports online – Coming Soon
Overnight Parking: (Public Portal) Allow citizens to submit overnight parking requests – Coming soon
Permits: (Public Portal) Allow citizens to submit permi requests – Coming soon
Prisoners: Intake, Cell Checks, Release – A full service prisoner management & check system
Public Portal: Allow citizens in your area to submit online reports and requests (additional subscription fee required)
Quartermaster: Inventory, Issue, Stock, Order, Request, Acknowledge
Range: Qualifications, Courses of Fire, History, Remote Policy Acknowledgement
Requests: Send information requests to your employees e.g. reports, evidence, followups
Tasers: Track, Manage, Assign, Inspect, Work Orders
Training: Track, Manage, Invite, Email, Acknowledge, Request, Ladders, Teams, History, Mandates, Remote Check-in, Surveys
Vehicles: Track, Manage, Inspect, Work Orders, Document Damage, Maintenance, History
Use of Force: Document Use of Force
Visitor Access: Document who enters and exits your agency
Work Orders: Create, Disseminate, Email Notifications, Assign, Track, Follow Up, Photos

Our software is hosted on Amazon Web Services (AWS) CJIS compliant private and secure Gov Cloud
as we say in public safety, just show me the facts

Our software works on any internet connected device
We provide fanatical customer support 24 x 7 to all agencies
Our software is customized to match your existing processes
Hosted safe and secure on powerful servers in the USA
“911 Tech is the only software my officers dont complain about.”
Deputy Chief Varva, Glen Ellyn Police Department
“As always, I cannot thank you enough for your customer service, brother. It is literally incomparable.”
Sergeant, Wheaton Police Department
“We use 911 Tech for 3 patrol divisions. The software has simplified our processes and saved us hundreds of hours of time.”
“911 Tech allows us to focus on running the agency instead of tracking the minute details.”
“911 Tech gets our officers out on the street faster by eliminating the bottle neck at the equipment room window.”
Let us show you how 911 Tech works
House Watch Module
Document House Watch Checks and Activity Performed
Directed Patrol Module
Document Areas of Concern and Activity Performed
Training Tracking Module
Track, Assign and Manage Agency Training
Training Event Mobile Check-In
Employees can check-in at a class using their phone. Training managers can see who attended and easily export a roster of all attendees.
Use Of Force
Create and Manage Agency Use Of Force Incidents
Camera Audit Module
Audit Body Worn and Vehicle Cameras
Range Module
Using the range module on an iPad
Vehicle Inspections
Daily, weekly, or annual Vehicle Inspections
Our software was designed by cops for cops and everything we build is designed to make your job easier. Let us show you how we can make managing everything in your agency an truly simple and enjoyable process.

Click the blue circle at the lower right to contact us…